WORD文档如何插入族状柱形图

 时间:2024-10-14 09:49:53

1、首先打开【WORD文档】,点击菜单栏上【插入】下的【图表】菜单。

WORD文档如何插入族状柱形图

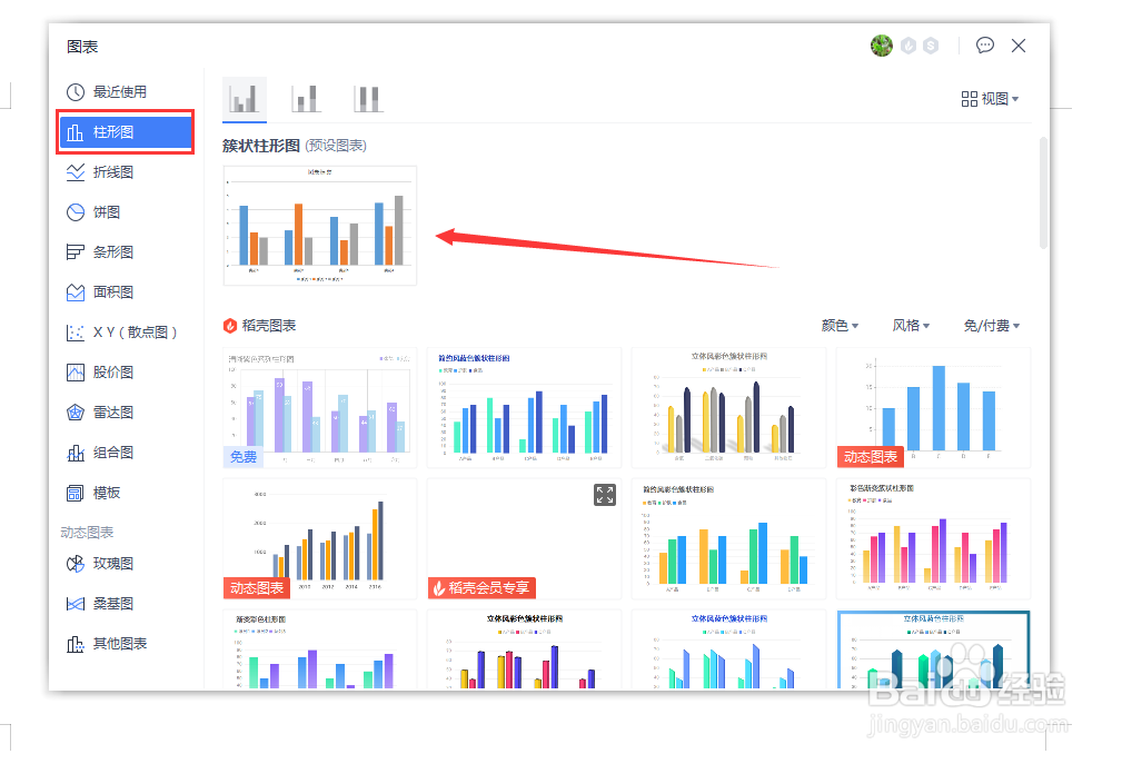
2、然后在所有的图表列表中,左侧点击【柱形图】,右侧选择【族状柱形图】样式。

WORD文档如何插入族状柱形图

3、最后,WORD文档的【族状柱形图】就插入好了

WORD文档如何插入族状柱形图
  • 如何将Excel文档中文字颜色变成淡色60%的水绿色
  • 单元格如何设置底纹
  • excel底纹怎么设置
  • 如何设置EXCLE表格样式的中等深浅色18
  • Excel如何对关键字进行排序
  • 热门搜索
    旅游保险怎么买 佘山旅游攻略 新星小学的学生去旅游 大理丽江香格里拉旅游攻略 海南省旅游学校 北朝鲜旅游 端午节去哪里旅游 旅游情报 泰国旅游图片 云南旅游局官方网站